
Soluciones para la digitalización agrícola
Observa y analiza todo lo que ocurre en tu campo para asegurar la producción.
Consulta, interpreta, alerta y comprende tu información agronómica y de negocio, sin importar de dónde provenga.
Con AGBusiness puedes visualizar, analizar y compartir todos los datos críticos de tu campo a través de dashboards intuitivos y flexibles.

¿Por qué AGBusiness?
Integra tus datos, no tus problemas.
AGBusiness no necesita que cambies de sensores, estaciones o plataformas. Nos conectamos con lo que ya tienes: sondas de humedad, controladores de riego, estaciones climáticas, APIs de maquinaria, ERP, ¡y más!
Unificamos todo en un solo lugar para que puedas observar el estado de tu campo desde un dashboard claro, simple y diseñado para la agricultura.
No importa si viene de una caseta vieja o de un sistema de última generación: lo integramos igual.
Datos para toda la organización, no solo para el administrador y su equipo.
En AGBusiness creemos que los datos deben estar disponibles para todo el equipo de campo: agrónomos, supervisores, técnicos y productores.
Al democratizar la información, ayudamos a crear una cultura donde todos trabajan con los mismos datos, generando decisiones más coordinadas, rápidas y eficaces.
Cada integrante del equipo puede acceder a la información relevante para su rol, fortaleciendo la toma de decisiones desde el terreno hasta la gestión productiva
Dashboards que cualquiera puede entender
No necesitas ser ingeniero ni especialista en datos para usar nuestros dashboards. Están pensados para mostrar lo que importa, de forma simple: cuánto se ha regado, qué humedad hay, cuando y cuanto regar, el avance de una aplicacion, la acumulacion de horas frio, si se vienen heladas o si falta ajustar el riego.
Además, puedes compartir la vista con tu equipo, exportar informes o simplemente mirar el celular y saber qué hacer hoy.
No apto para nostálgicos del cuaderno en papel y el lápiz grafito.
Flexibilidad agrícola real
Cada campo es distinto, y AGBusiness se adapta a eso. Puedes visualizar tu operación por campo, variedad, cuartel o sector de riego. Personaliza tus dashboards con los indicadores que tú realmente usas: mm regados, ETc, ET0, horas riego, m3, lamina de reposicion, balance hídrico, etc.
Y si necesitas algo más específico, lo diseñamos contigo. Porque en agricultura, la flexibilidad no es lujo: es necesidad.
Sabemos que ningún campo es igual a otro. Por eso no hacemos software genérico.
Explora nuestras soluciones digitales para el campo
Visualiza cómo cada módulo de AGBusiness ayuda a interpretar información crítica para mejorar la salud del huerto y la eficiencia en la operación agrícola.
- Portal Riego
- Gestión de Riego
- Portal Ambiente
- Portal Aplicaciones




Conecta los datos. Entiende lo que realmente está ocurriendo.
Comprender lo que sucede en el campo no se trata solo de ver un número, si no de interpretar decisiones agronomicas
AGBusiness te permite ver todo en un solo lugar, y más importante aún: entender cómo se conectan entre sí los factores que afectan tu producción.
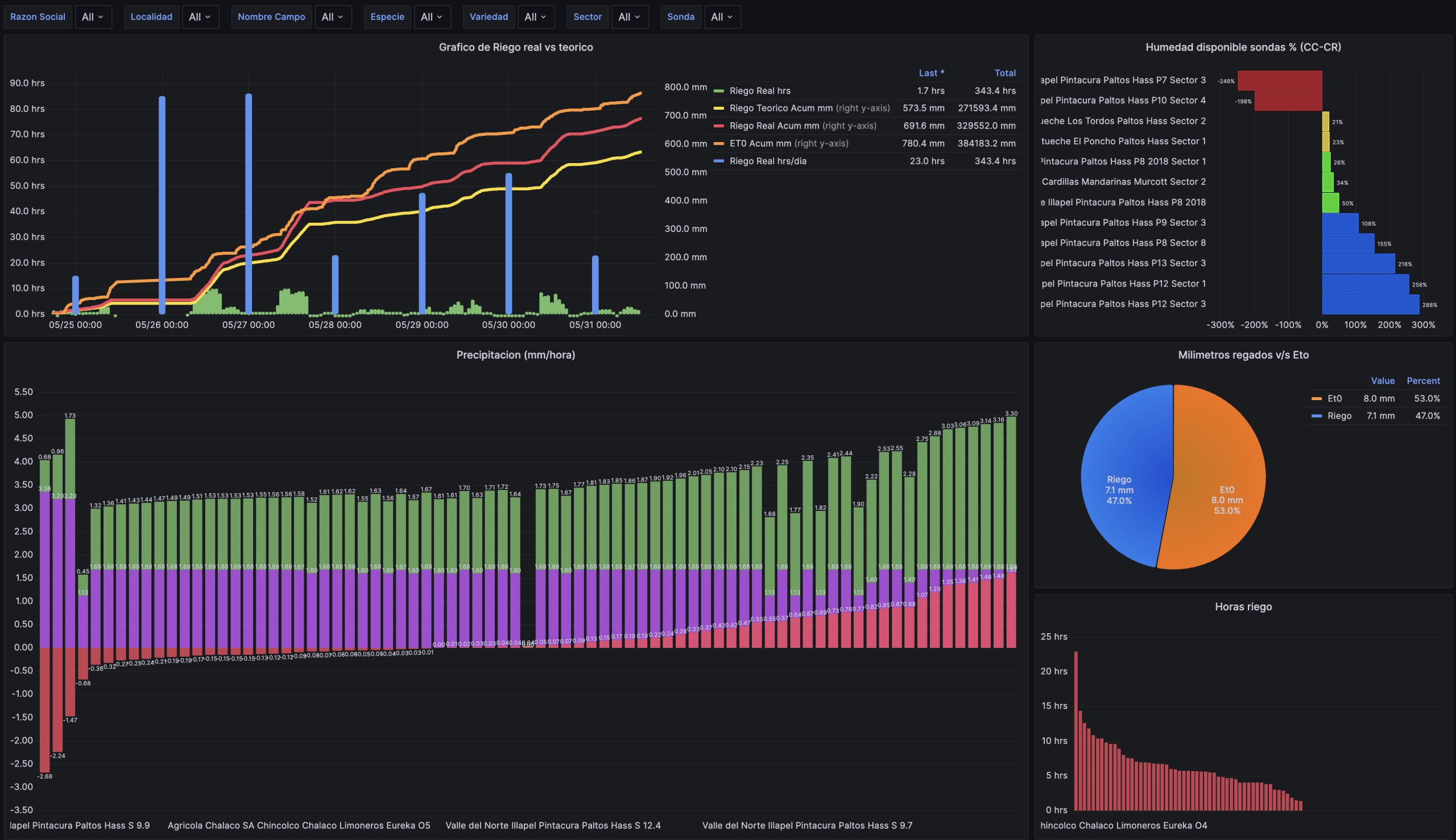
Portal Riego
Portal Riego es un dashboard avanzado que proporciona una visión integral para la gestión y control del riego, integrando en tiempo real los datos de múltiples plataformas y proveedores de sondas de humedad del suelo, controladores de riego y estaciones climáticas. Esta información es interpretada y presentada de manera clara y dinámica mediante un indicador clave (KPI de balance hídrico de la planta). La plataforma permite visualizar los datos desde una perspectiva global, integrando razones sociales, localidades y campos, o bien realizar un análisis específico por campo, especie, variedad, cuartel o sector de riego.
Control Riego
Este módulo consolida la información de los distintos equipos y casetas de riego en un dashboard diseñado para anticipar déficits o excesos durante un evento de riego. A través del análisis en tiempo real de los datos generados por un riego en curso, permite visualizar de manera intuitiva y sencilla las desviaciones relevantes en cada sector de riego, generando alertas automáticas para el grupo de usuarios y operarios correspondientes. Además, este módulo incluye una vista que resume los principales parámetros e indicadores para cada sector de riego, facilitando la toma de decisiones en la gestión del agua.
Gestión Riego
El módulo Gestión Riego ejecuta en tiempo real el análisis agronómico necesario para determinar el tiempo y la frecuencia óptimos de riego en función de múltiples variables. Estas incluyen datos climáticos (Evapotranspiración de referencia – Et0), humedad del suelo, bulbo de riego, características del suelo, tipo de cultivo (Kc) y la precipitación generada por el equipo de riego. La información se presenta en dos vistas: Vista rápida: Resumen con los principales indicadores para una toma de decisiones ágil. Vista operativa (móvil): Detalle en profundidad de cada elemento del análisis agronómico y climático, específico para el sector donde se encuentra la sonda.
Portal Ambiente
Este dashboard proporciona información procesada sobre las condiciones climáticas que afectan los cultivos, monitoreando en tiempo real y de manera acumulada variables clave como horas frío, porciones frío, temperaturas extremas, precipitaciones, radiación, viento, días grados y pérdida de radiación. La plataforma facilita la toma de decisiones estratégicas sobre actividades y labores en el huerto, optimizando la gestión agrícola en función de las condiciones climáticas.
Pronóstico Climático
Este módulo integra los datos elaborados por nuestro proveedor Climagro, los cuales se organizan según los requerimientos fenológicos del cultivo o las condiciones estacionales. La información proporcionada es clave para la toma de decisiones relacionadas con el aseguramiento de la producción, incluyendo: Control de heladas, Protección contra lluvias, Gestión de invernaderos y cubiertas. Además, permite determinar actividades que inciden directamente en la producción, como: Criterios de riego en función de la proyección de ET0, Uso de rompedores de dormancia basado en la proyección de horas frío y porciones frío, Aplicación de fitorreguladores según la proyección de acumulación de días grado.
Gestión Aplicaciones
El Portal Aplicaciones de Agroquímicos proporciona un resumen detallado de todas las aplicaciones realizadas con nebulizadoras. Esta solución integral de hardware y software permite al cliente gestionar y monitorear sus aplicaciones, generando informes que evalúan tanto la eficiencia como la calidad de cada aplicación.
Características de AGBusiness
AGBusiness va más allá de un software de monitoreo. Integra información desde múltiples fuentes, genera visualizaciones potentes y emite alertas oportunas para facilitar decisiones agrícolas informadas.
Integración total por APIs
AGBusiness se integra con múltiples proveedores de tecnología agrícola y también con plataformas de gestión empresarial (ERP) como SAP.
Esto nos posiciona como la única herramienta que permite una integración e interpretación real de datos, presentados de forma nativa y organizados según conceptos agronómicos clave.
Ya sea en relación con el riego, la maquinaria, el clima, el ambiente, las labores o indicadores como NDVI, la información cobra sentido y se transforma en acción.


Alertas proactivas por WhatsApp
Nuestro sistema genera alertas personalizadas vía WhatsApp cuando se detectan condiciones críticas que requieren acción inmediata, como:
• Déficit hídrico en sectores específicos
• Pronósticos de heladas, lluvias o vientos intensos
• Altas temperaturas fuera de rango para el cultivo
• Desviaciones en la ejecución de riego u otras labores
Estas alertas permiten al equipo reaccionar con rapidez y tomar decisiones en terreno con respaldo técnico.
Además, nuestro equipo agronómico realiza seguimiento activo, asegurando que las medidas correctivas se implementen a tiempo y se mantenga el equilibrio productivo del huerto.
Clientes
Brochure